工业废气治理工技能水平培训虚拟仿真系统
产品简介:
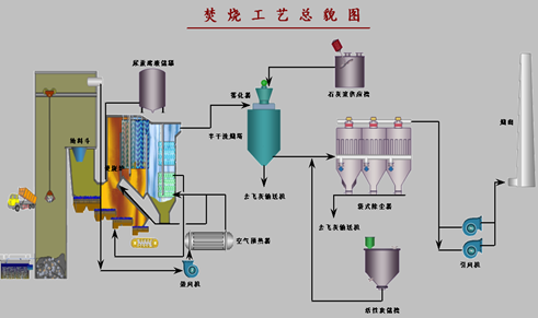
按照《工业废气治理工国家职业技能标准》进行软件开发,软件包含:焚烧工艺、活性炭喷射系统、除尘器工艺、石灰浆工艺、半干式洗烟塔工艺、离心泵单元、鼓风机单元等7个单元,几乎涵盖了工业废气治理行业中最为常见的几种基础工艺或单元。按照初、中、高级的技能要求依次递进,高级涵盖低级别的要求;包含生产操作、故障判断与处理的内容。考题严格按照标准,从实际生产角度出发进行设计,在保证符合标准和实际生产的前提下最大程度的激发学员的使用兴趣。
教学内容:
本软件包含初、中、高三个级别,生产操作、故障判断与处理两大模块的内容培训。
产品展示:

